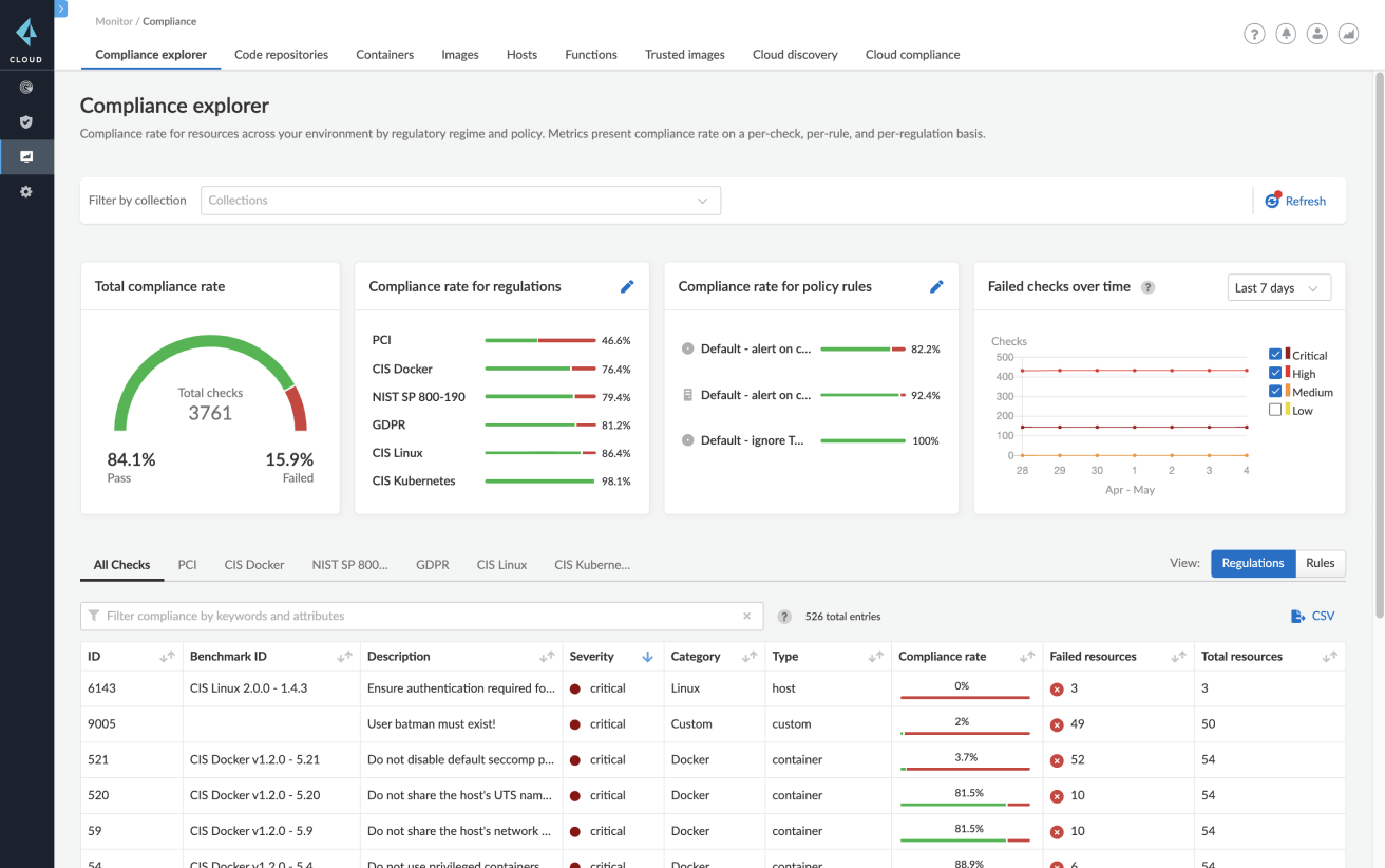
Gestión de vulnerabilidades
Empiece por visibilizar todas las dependencias de los contenedores durante las fases de desarrollo, implementación y ejecución. Ya sea en la nube privada o en la pública, Prisma Cloud no para de agregar y priorizar vulnerabilidades en todas las fases de los ciclos de integración y desarrollo continuos (CI/CD) y en los contenedores que se ejecutan tanto en los hosts como en contenedores como servicio.
Priorice la corrección con ayuda
Utilice las listas de las 10 principales vulnerabilidades para priorizar los riesgos que suponen todas las vulnerabilidades y exposiciones comunes (CVE, por sus siglas en inglés) conocidas. Reciba, además, orientaciones para la corrección y análisis de imágenes por capa.
Añada barreras de protección con alertas y bloqueos según el nivel de gravedad
Controle el nivel de gravedad de las alertas y bloqueos para servicios individuales y grupos de servicios durante la fase de compilación y tiempo de ejecución.
Disfrute de una precisión nunca vista
Reduzca al mínimo los falsos positivos con más de 30 fuentes de datos «upstream». Prisma Cloud se centra en proporcionar información precisa sobre las vulnerabilidades a los desarrolladores y equipos de seguridad.
Acceda a la información sobre las vulnerabilidades a lo largo de todo el ciclo de vida
Integre la gestión de vulnerabilidades para analizar repositorios, registros, ciclos de CI/CD y entornos en tiempo de ejecución.







